ScreenAgent para ChromeOS

ScreenAgent Fechado NiCE ScreenAgent é um serviço executado em desktops de agente que requerem gravação de tela. estará disponível se você tiver estas licenças:

  • CXone ACD (voice) ou Third Party Telephony Providers

  • Screen Recording Basic ou Advanced

Você precisa adicionar e configurar IWAs (Aplicativos Web Isolados) de gravação de tela e monitoramento de tela em tempo real em seu Google Admin Console. Em seguida, o ScreenAgent registra automaticamente a atividade no Chromebox ou Chromebook dos seus agentes durante uma interação de acordo com as políticas de gravação. Supervisores e avaliadores também podemmonitorar a atividade de um agente durante uma interação.

Pré-requisitos

Antes de configurar o ScreenAgent:

  1. Verifique o Assistente de conectividade.

  2. Certifique-se de que o usuário configurado o ScreenAgent para ChromeOS tenha privilégios de Administrador do Chrome no Console de administração do Chrome.

  3. Certifique-se de que o usuário configurado o ScreenAgent para ChromeOS (por exemplo, o administrador) tenha as seguintes permissões do CXone Mpower:

    • Chave de acesso: Criar, isso é para gerenciar chaves de acesso para sua organização.

  4. No CXone Mpower, gere uma chave de acesso para ScreenAgent.

    A chave de acesso recebe todas as permissões do usuário do CXone Mpower que a gera. Se este usuário for um administrador, qualquer pessoa com a chave de acesso terá privilégios de administrador. Portanto, por razões de segurança, primeiro crie um usuário do CXone Mpower e função para o ScreenAgent e, em seguida, gere a chave com o usuário ScreenAgent.

    1. Crie uma função para o serviço ScreenAgent:

      1. Clique no seletor de aplicativo ícone do seletor de aplicativos e selecioneAdmin.
      2. Vá para Segurança > Funções e permissões.

      3. Clique em Nova função.

      4. Dê um nome para a função, como Chave de acesso do ScreenAgent.

      5. Remova todas as permissões da função, exceto Chave de acesso e Minha chave de acesso.

      6. Clique em Salvar e ativar.

    2. Crie um funcionário para o serviço ScreenAgent:

      1. Clique no seletor de aplicativo ícone do seletor de aplicativos e selecioneAdmin.
      2. Clique em Funcionários.

      3. Clique em Novo Empregado.

      4. Dê um nome para o funcionário, como ScreenAgent.

      5. Na lista de drop-down do Função primária, selecione a função tecla de acesso ScreenAgent que você acabou de criar.

      6. Na guia Geral, limpe todos os atributos.

      7. Clique em Criar. Você pode gerar chaves de acesso somente depois de criar a conta.

    3. Abra o funcionário ScreenAgent novamente e vá para a guia Segurança. Clique em Adicionar chave de acesso para gerar uma chave de acesso.

    4. Copie o ID da chave de acesso e a chave de acesso secreto e salve-os em algum lugar seguro. Se você não copiar o Chave de acesso secreta ou, se você o perder, precisará criar um novo. Use esse ID de chave de acesso e chave de acesso secreta ao instalar o ScreenAgent.

    5. Ative a conta de funcionário ScreenAgent clicando no botão Ativar conta no email de ativação.

  5. No CXone Mpower, acesse Administrador > Funcionários e certifique-se de que o seguinte esteja definido para cada agente na guia Geral:

    • SO login para ChromeOS é definido no e-mail do agente. Por exemplo, o login do sistema operacional para o e-mail, john@company.com, deve ser inserido como company.com\john.

      O valor Login do SO para cada perfil de funcionário deve ser exclusivo. O valor Login do SO não pode ser usado para vários perfis de funcionários, mesmo que alguns dos perfis de funcionários duplicados estejam inativos. Se vários perfis de funcionários tiverem o mesmo valor Login do SO, o ScreenAgent não será executado para nenhum agente usando esse valor Login do SO.

    • O agente tem o atributo Pode ser gravado (tela). Esse atributo é necessário para habilitar a gravação e/ou o monitoramento da tela.

Configurar o ScreenAgent para o ChromeOS

Antes de começar a configurar o ScreenAgent para o ChromeOS certifique-se de que todos os pré-requisitos estejam atendidos.

Configurar o ScreenAgent no Console de administração do Chrome na ordem indicada.

As alterações de configuração serão aplicadas nos computadores dos agentes na próxima vez que eles fizerem login. Para aplicar as alterações de configuração feitas enquanto os agentes estão conectados, os agentes devem sair e fazer login novamente.

Adicione os IWAs de gravação de tela e monitoramento de tela:

Se os PWAs já tiverem sido adicionados e configurados para a conta, eles deverão ser removidos antes de adicionar e configurar os IWAs.

  1. No Chrome Admin Console, vá para Dispositivos > Chrome.

  2. Selecione Aplicativos e extensões.

  3. Selecione a guia Usuários e navegadores.

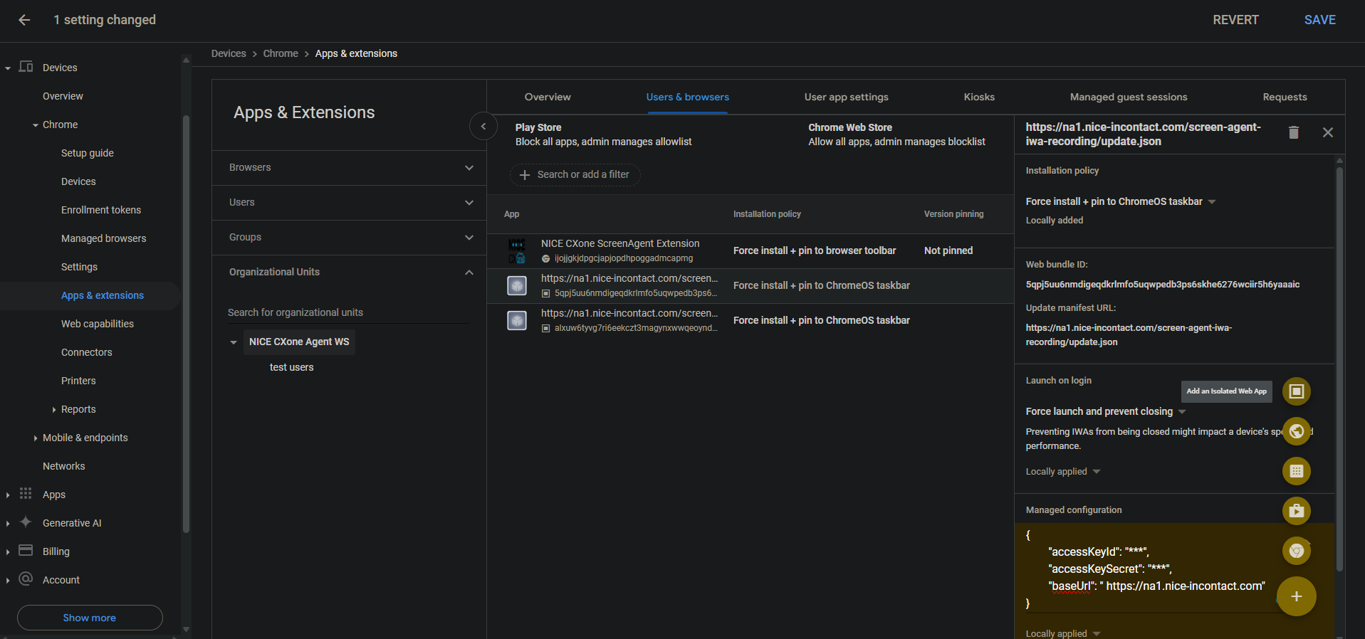
  4. Para adicionar o IWA de gravação de tela, passe o mouse sobre o ícone de mais + e selecione Adicionar um aplicativo Web isolado.

  5. Defina o seguinte:

    • ID do pacote da Web: 5qpj5uu6nmdigeqdkrlmfo5uqwpedb3ps6skhe6276wciir5h6yaaaic

    • Atualizar URL do manifesto: <CXone domínio do host>/screen-agent-iwa-recording/update.json (O domínio do host é diferente para cada região, por exemplo: https://na1.nice-incontact.com/screen-agent-iwa-recording/update.json)

  6. Clique em Save.

  7. Para adicionar o IWA de monitoramento, passe o mouse sobre o ícone de adição + e selecione Adicionar um aplicativo Web isolado.

  8. Defina o seguinte:

    • ID do pacote da Web: alxuw6tyvg7ri6eekczt3magynxwwqeoyndxjmiwuz33dlz6jnjr2aacai

    • Atualizar manifesto URL: <CXone host domain>/screen-agent-iwa-rtm/update.json (O domínio do host é diferente para cada região, por exemplo: https://na1.nice-incontact.com/screen-agent-iwa-rtm/update.json)

  9. Clique em Save.

Configure os IWAs de gravação de tela e monitoramento de tela:

  1. Na guia Usuários e navegadores, clique no nome do aplicativo de gravação e configure o seguinte:

    • Política de instalação: forçar instalação + fixar na barra de tarefas do ChromeOS

    • Iniciar no login: forçar lançamento e evitar fechamento

    • Configuração gerenciada: adicione CXone Mpower chavesde acesso e o domínio do host no seguinte formato JSON:

      {"accessKeyId": "ACCESS_KEY", "accessKeySecret": "SECRET_KEY", "baseUrl": "HOST_DOMAIN"}

      Preste atenção aos espaços e assim por diante. Se o formato JSON não estiver correto, a configuração não será aplicada.

      Use um formatador JSON para formatar o objeto JSON e, em seguida, copie e cole-o em Configuração gerenciada.

  2. Clique em Save.

  3. Clique no nome do aplicativo de monitoramento e defina as mesmas configurações do aplicativo de gravação.

  4. Clique em Save.

As janelas do aplicativo de gravação e monitoramento de tela do ScreenAgent são abertas automaticamente quando o usuário faz login.

A gravação e o monitoramento são encerrados somente quando o usuário faz logout.

Adicione e configure a extensão Chrome ScreenAgent para a conta:

Essa extensão Chrome traz o login SO do usuário para seu Chromebox ou Chromebook.

  1. Na guia Usuários e navegadores, passe o mouse sobre o ícone + e selecione Adicionar da Chrome Web Store.

  2. Procure Extensão NICE CXone ScreenAgent e selecione-a.

  3. Clique no nome da extensão e defina o seguinte:

    Política de instalação: Forçar instalação + fixar na barra de ferramentas do navegador

  4. Clique em Save.

Habilite as Ferramentas do Desenvolvedor para solução de problemas:

  1. Acesse Dispositivos > Chrome.

  2. Selecione Configurações.

  3. Selecione a guia Configurações de usuário e navegador.

  4. Procure por Ferramentas para desenvolvedores.

  5. Na lista de resultados, clique em Configurações das ferramentas do desenvolvedor e selecione Sempre permitir o uso de ferramentas internas do desenvolvedor.

  6. Clique em Save.

Desative Finalizar processo no Gerenciador de tarefas:

  1. Acesse Dispositivos > Chrome.

  2. Selecione Configurações.

  3. Selecione a guia Configurações de usuário e navegador.

  4. Procure Gerenciador de tarefas.

  5. Na lista de resultados, clique em Configurações do Gerenciador de Tarefas e selecione Impedir que os usuários finalizem processos com o gerenciador de tarefas do Chrome.

  6. Clique em Save.

Ative a gravação de tela e o monitoramento de tela em tempo real para a conta:

  1. Acesse Dispositivos > Chrome.

  2. Selecione Recursos da Web.

  3. Para ativar a gravação de tela, na seção Permissões específicas de origem, selecione Adicionar origem.

  4. Defina o seguinte:

    • Padrão de origem/local: isolated-app://5qpj5uu6nmdigeqdkrlmfo5uqwpedb3ps6skhe6276wciir5h6yaaaic

    • Gravação de tela: Permitido

    • Gerenciamento de janelas: Permitido

  5. Clique em Save.

  6. Para habilitar o monitoramento de tela em tempo real, na seção Permissões específicas da origem, selecione Adicionar origem.

  7. Defina o seguinte:

    • Padrão de origem/local: isolated-app://alxuw6tyvg7ri6eekczt3magynxwwqeoyndxjmiwuz33dlz6jnjr2aacai

    • Gravação de tela: Permitido

    • Gerenciamento de janelas: Permitido

  8. Clique em Save.

 

Solucionar problemas do ScreenAgent para ChromeOS

Para acessar o ScreenAgentarquivo de log para solução de problemas:

  1. Na área de trabalho do ChromeOS, clique no CXone Mpower ícone ScreenAgent.

    A janela do aplicativo ScreenAgent é aberta.

  2. Pressione Ctrl-Shift-C.

    A janela DevTools é aberta.

  3. Selecione a guia Console. No menu acionado com o botão direito do mouse, selecione Salvar como.

  4. Salve o arquivo de log e envie para o equipe de suporte do CXone Mpower, se necessário.

Perguntas frequentes do ScreenAgent para ChromeOS