ScreenAgent for ChromeOS

如果您擁有以下許可證,則可以使用ScreenAgentClosed NiCE ScreenAgent是在需要螢幕錄製的客服專員桌面上執行的服務。

  • CXone ACD (voice)Third Party Telephony Providers

  • Screen Recording Basic Advanced

您需要在 Google 管理控制台中添加和設定螢幕錄製和即時螢幕監控 IWA(隔離的 Web 應用程式)。 ScreenAgent然後根據錄製策略在互動過程中自動記錄客服專員的 Chromebox 或 Chromebook 活動。 主管和評估者還可以在互動期間監控客服專員的活動。

先決條件

在設定 ScreenAgent 之前:

  1. 檢查 連接要求

  2. 確保為 ChromeOS 設定 ScreenAgent 的使用者擁有 Chrome 管理主控台的 Chrome 管理權限。

  3. 確保為 ChromeOS 設定 ScreenAgent 的使用者(例如,管理員)擁有以下 CXone Mpower 權限:

    • 存取金鑰建立,這用於為您的組織管理存取金鑰。

  4. CXone Mpower中,為 ScreenAgent 產生存取金鑰。

    存取金鑰將接受產生該金鑰的 CXone Mpower 使用者的所有權限。 如果該使用者為管理員,則任何擁有該存取金鑰的使用者都將獲得管理員權限。 因此,出於安全原因,首先為 ScreenAgent 建立一個 CXone Mpower 使用者和角色,然後用 ScreenAgent 使用者產生金鑰。

    1. ScreenAgent 服務建立一個角色:

      1. 點擊應用程式選擇器 應用程式選擇器的圖示 並選擇Admin
      2. 前往安全性 > 角色和權限

      3. 點擊新角色

      4. 為角色命名,例如 ScreenAgent 存取金鑰

      5. 刪除該角色的所有權限,存取金鑰我的存取金鑰除外。

      6. 點擊儲存並啟用

    2. ScreenAgent 服務建立一個員工:

      1. 點擊應用程式選擇器 應用程式選擇器的圖示 並選擇Admin
      2. 點擊員工

      3. 點擊新員工

      4. 為員工命名,例如 ScreenAgent

      5. 主要角色下拉式選單中,選擇您剛剛建立的 ScreenAgent 存取金鑰角色。

      6. 在「一般」標籤中,清除所有屬性。

      7. 點擊建立。 只有在建立帳戶後,才能產生存取金鑰。

    3. 再次開啟 ScreenAgent 員工,然後前往「安全性」標籤。 點擊新增存取金鑰來產生存取金鑰。

    4. 複製存取金鑰 ID秘密存取金鑰,然後將其儲存到安全的位置。 如果未複製秘密存取金鑰或者遺失了該金鑰,您將需要新建一個。 安裝 ScreenAgent 時使用此存取金鑰 ID 和秘密存取金鑰。

    5. 透過點擊啟用電郵中的啟用帳戶按鈕,啟用 ScreenAgent 員工帳戶。

  5. CXone Mpower中,前往管理 > 員工並確保在「一般」標籤中為每個客服專員定義了以下內容:

    • ChromeOS 的作業系統登入由客服專員的電郵定義。 例如,電郵 john@company.com 的 OS 登入應輸入為 company.com\john

      每位員工設定檔的 OS 登入值必須是唯一值。 OS 登入值不能用於多個員工設定檔,即使某些重複的員工設定檔為非活躍狀態。 如果多個員工設定檔具有相同的 OS 登入值,將不會為使用此 OS 登入值的客服專員運行 ScreenAgent。

    • 客服專員具有可錄音(螢幕)屬性。 此屬性對於啟用螢幕錄製、螢幕監控或兩者都是必要的。

ChromeOS設定ScreenAgent

在開始為 ChromeOS 設定 ScreenAgent 之前,請確保所有前提條件都已就緒。

按照給出的順序在Chrome 管理主控台中設定 ScreenAgent

配置變更將在客服人員下次登入時套用到客服人員的電腦。若要套用在客服專員登入時所做的配置變更,客服專員必須登出並重新登入。

新增螢幕錄製和螢幕監控 IWA:

如果已為帳戶添加和配置了 PWA,則必須在添加和配置 IWA 之前刪除這些 PWA。

  1. 在Chrome管理控制台中,轉到設備>Chrome

  2. 選擇應用程式和擴展

  3. 選擇使用者和瀏覽器標籤。

  4. 要添加螢幕錄製 IWA,請將滑鼠懸停在加號 + 圖示上,然後選擇添加獨立的 Web 應用

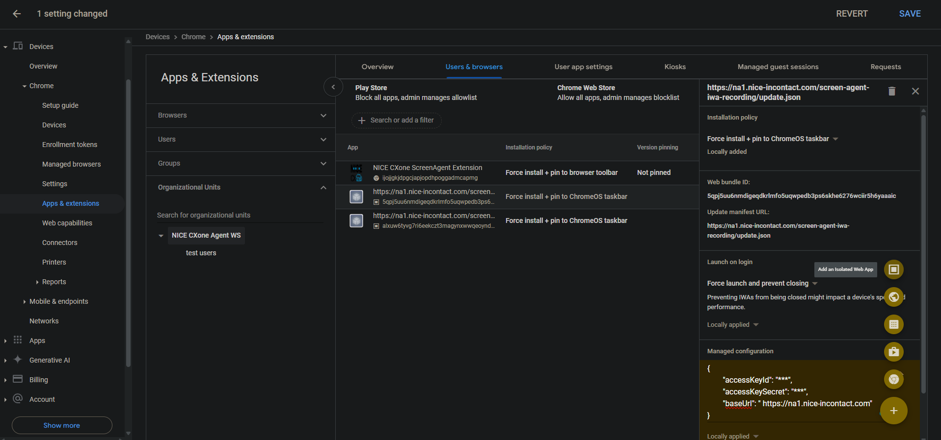
  5. 設定以下內容:

    • Web Bundle ID5qpj5uu6nmdigeqdkrlmfo5uqwpedb3ps6skhe6276wciir5h6yaaaic

    • 更新清單URL<CXone主機域>/螢幕代理-iwa-recording/update.json (每個區域的主機域都不同,例如:https://na1.nice-incontact.com/screen-agent-iwa-recording/update.json)

  6. 點擊儲存

  7. 若要添加監視 IWA,請將滑鼠懸停在加號 + 圖示上,然後選擇添加獨立的 Web 應用

  8. 設定以下內容:

    • Web Bundle IDalxuw6tyvg7ri6eekczt3magynxwwqeoyndxjmiwuz33dlz6jnjr2aacai

    • 更新清單URL<CXone主機域>/screen-agent-iwa-rtm/update.json (每個區域的主機域都不同,例如:https://na1.nice-incontact.com/screen-agent-iwa-rtm/update.json)

  9. 點擊儲存

設定螢幕錄製和螢幕監控 IWA:

  1. 使用者和瀏覽器標籤中,點擊錄製應用程式名稱並配置以下內容:

    • 安裝策略強制安裝 + 固定到 ChromeOS 工作列

    • 登入時啟動 強製啟動並防止關閉

    • 託管配置:以以下 JSON 格式新增CXone Mpower存取金鑰和主機域:

      {"accessKeyId": "ACCESS_KEY", "accessKeySecret": "SECRET_KEY", "baseUrl": "HOST_DOMAIN"}

      注意空格等。 如果 JSON 格式不正確,則不會應用配置。

      使用 JSON 格式化器格式化 JSON 物件,然後複製並貼上到已管理配置中。

  2. 點擊儲存

  3. 點擊監控應用程式名稱並配置與錄製應用程式相同的設定。

  4. 點擊儲存

使用者登入時會自動開啟 ScreenAgent 螢幕錄製和監控應用程式視窗。

錄製和監控僅在使用者登出時關閉。

為帳戶新增和配置Chrome ScreenAgent 擴展:

Chrome 擴展程式將使用者的 OS 登入名帶到了 Chromebox 或 Chromebook。

  1. 使用者和瀏覽器標籤中,將滑鼠懸停在 + 圖示上,然後選擇 從 Chrome 網路店面新增

  2. 搜尋並選擇NICECXone ScreenAgent 擴展

  3. 點擊擴展名稱並設定以下內容:

    安裝原則強制安裝 + 固定到瀏覽器工具列

  4. 點擊儲存

啟用開發人員工具進行故障排除:

  1. 前往 裝置 > Chrome

  2. 選擇設定

  3. 選擇使用者和瀏覽器設定標籤。

  4. 搜索開發人員工具

  5. 在結果清單中,點擊開發人員工具設置並選擇始終允許使用內置開發人員工具

  6. 點擊儲存

在「任務管理器」中停用「結束處理序」:

  1. 前往 裝置 > Chrome

  2. 選擇設定

  3. 選擇使用者和瀏覽器設定標籤。

  4. 搜尋任務管理器

  5. 在結果清單中,點擊 任務管理員設定,然後選擇 阻止使用者使用 Chrome 瀏覽器任務管理員結束處理序

  6. 點擊儲存

為帳戶啟用螢幕錄製和即時螢幕監控:

  1. 前往 裝置 > Chrome

  2. 選擇Web 功能

  3. 要啟用螢幕錄製,請在源特定許可權部分中,選擇添加源

  4. 設定以下內容:

    • 源/網站模式isolated-app://5qpj5uu6nmdigeqdkrlmfo5uqwpedb3ps6skhe6276wciir5h6yaaaic

    • 螢幕錄製允許

    • 視窗管理允許

  5. 點擊儲存

  6. 要啟用即時螢幕監控,請在源特定許可權部分中,選擇添加源

  7. 設定以下內容:

    • 源/網站模式isolated-app://alxuw6tyvg7ri6eekczt3magynxwwqeoyndxjmiwuz33dlz6jnjr2aacai

    • 螢幕錄製允許

    • 視窗管理允許

  8. 點擊儲存

 

ChromeOS進行 ScreenAgent 疑難排解

存取 ScreenAgent 記錄檔進行疑難排解:

  1. ChromeOS桌面上,點擊CXone MpowerScreenAgent圖示

    開啟ScreenAgent 應用程式視窗。

  2. Ctrl-Shift-C 鍵。

    開啟 DevTools 視窗。

  3. 選擇「主控台」標籤。 從滑鼠右鍵選單中選擇 儲存為

  4. 儲存記錄檔,如有需要,傳送給 CXone Mpower 支援團隊。

用於ChromeOSScreenAgent常見問題解答