ScreenAgent para ChromeOS

ScreenAgent Cerrado NiCE ScreenAgent es un servicio que se ejecuta en escritorios de agentes que requieren grabación de pantalla. está disponible si tiene estas licencias:

  • CXone ACD (voice) o Third Party Telephony Providers

  • Screen Recording Basic o Advanced

Debe agregar y configurar la grabación de pantalla y el monitoreo de pantalla en tiempo real (IWAs, por sus siglas en inglés) en su Consola de administración Google. ScreenAgent después graba automáticamente la actividad en el Chromebox o Chromebook de sus agentes durante una interacción de acuerdo con las políticas de grabación. Los supervisores y evaluadores también pueden monitorear la actividad de un agente durante una interacción.

Requisitos previos

Antes de configurar ScreenAgent:

  1. Consulte el Asistente de conectividad.

  2. Verifique que el usuario que está instalando ScreenAgent para ChromeOS tiene Chrome privilegios de administrador para la consola de administración de Chrome.

  3. Verifique que el usuario que está instalando ScreenAgent para ChromeOS (por ejemplo, el administrador) tenga estos permisos de CXone Mpower:

    • Llave de acceso:Crear, esto es para administrar las claves de acceso para su organización.

  4. En CXone Mpower, genere una clave de acceso para ScreenAgent.

    La clave de acceso recibe todos los permisos del usuario de CXone Mpower que lo genera. Si este usuario es un administrador, cualquier persona que tenga la clave de acceso tendrá privilegios de administrador. Entonces, por motivos de seguridad, cree primero un usuario y rol de CXone Mpower para ScreenAgent y, después, genere la clave con el usuario de ScreenAgent.

    1. Cree un rol para el servicio de ScreenAgent:

      1. Haga clic en el selector de aplicaciones Icono de selector de aplicaciones y seleccioneAdmin.
      2. Vaya a Seguridad > Roles y permisos.

      3. Haga clic en Nuevo rol.

      4. Dé un nombre para el rol, como Clave de acceso ScreenAgent.

      5. Elimine todos los permisos para el rol, excepto Clave de acceso y Mi clave de acceso.

      6. Haga clic en Guardar y activar.

    2. Cree un empleado para el servicio de ScreenAgent:

      1. Haga clic en el selector de aplicaciones Icono de selector de aplicaciones y seleccioneAdmin.
      2. Hacer clicEmpleados.

      3. Hacer clicNuevo empleado.

      4. Dé un nombre para el empleado, como ScreenAgent.

      5. Desde la lista desplegable Rol primario, seleccione el rol Clave de acceso ScreenAgent que acaba de crear.

      6. En la pestaña General, borre todos los atributos.

      7. Hacer clicCrear. Solo puede generar las claves de acceso después de crear la cuenta.

    3. Vuelva a abrir el empleado en ScreenAgent y vaya a la pestaña Seguridad. Haga clic en Agregar clave de acceso para generar una clave de acceso.

    4. Copie tanto el ID de clave de acceso yClave de acceso secreta y guárdalos en un lugar seguro. Si no copia el Clave de acceso secreta o si lo pierde, deberá crear uno nuevo. Utilice esta ID de clave de acceso y clave de acceso secreta cuando instale ScreenAgent.

    5. Activar la cuenta de empleado ScreenAgent haciendo clic en el botón Activar la cuenta en el correo electrónico de activación.

  5. En CXone Mpower, vaya a Admin > Empleados y asegúrese de que se define lo siguiente para cada agente en la pestaña General:

    • El inicio de sesión del SO para ChromeOS se define desde el correo electrónico del agente. Por ejemplo, el inicio de sesión en sistema operativo para el correo electrónico juan@empresa.com debe escribirse de esta manera: empresa.com\juan.

      El valor de Inicio de sesión en sistema operativo de cada perfil de empleado debe ser único. No es posible usar el valor de Inicio de sesión en sistema operativo para varios perfiles de empleado, incluso si algunos de los perfiles de empleado duplicados están inactivos. Si varios perfiles de empleado tiene el mismo valor de Inicio de sesión en sistema operativo, ScreenAgent no se ejecutará para ningún agente que use ese valor de Inicio de sesión en sistema operativo.

    • El agente tiene el atributo Se puede grabar (Pantalla). Este atributo es necesario para activar la grabación de pantalla, la supervisión de pantalla o ambas.

Configure ScreenAgent para ChromeOS

Antes de empezar a configurar ScreenAgent para ChromeOS asegúrese de que se cumplen todos los requisitos previos.

Configure ScreenAgent en la consola de administración de Chrome en el orden indicado.

Los cambios en la configuración se aplicarán en las computadoras de los agentes en el próximo inicio de sesión. Para aplicar cambios de configuración efectuados mientras los agentes tienen la sesión iniciada, dichos agentes deben cerrar sesión y volver a iniciarla.

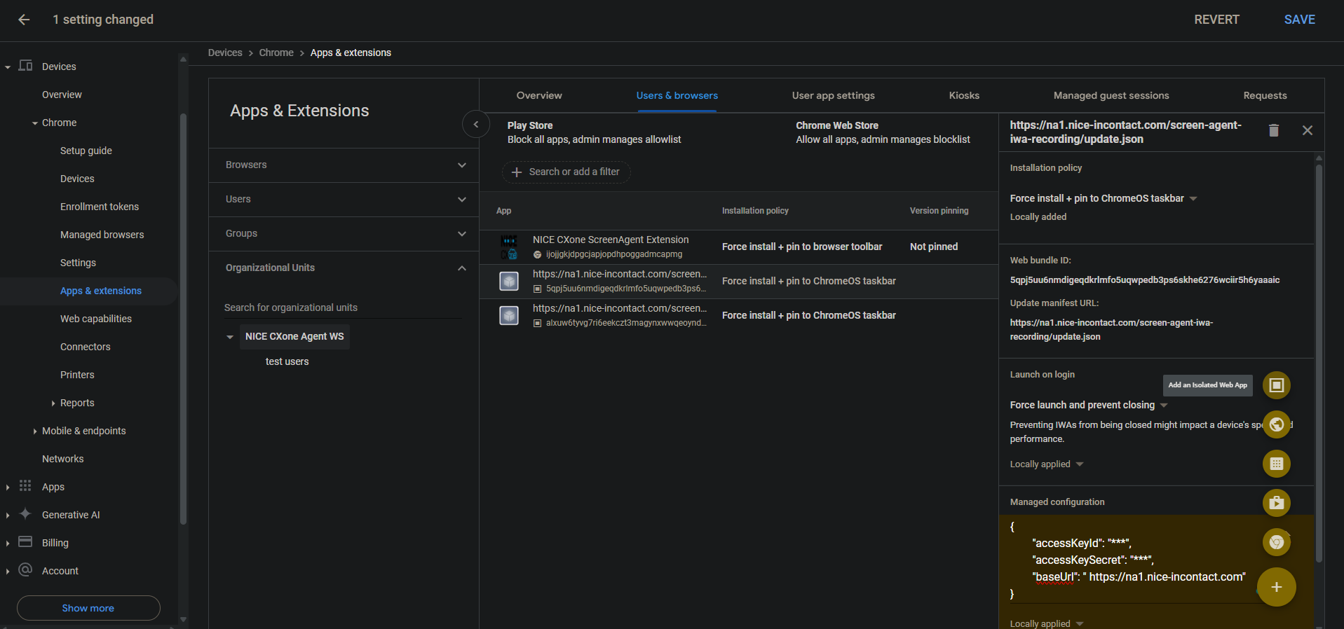
Agregue las IWA de grabación de pantalla y monitoreo de pantalla:

Si ya se agregaron y configuraron PWA para la cuenta, se deben eliminar antes de agregar y configurar las IWA.

  1. En la Consola de administración de Chrome, vaya a Dispositivos > Chrome.

  2. Seleccione Aplicaciones y extensiones.

  3. Seleccione la pestaña Usuarios y exploradores.

  4. Para agregar la grabación de pantalla IWA, pase el cursor sobre el ícono más + y seleccione Agregar una aplicación web aislada.

  5. Configure lo siguiente:

    • ID de paquete web:5qpj5uu6nmdigeqdkrlmfo5uqwpedb3ps6skhe6276wciir5h6yaaaic

    • Actualizar URL del manifiesto: <CXone host domain>/screen-agent-iwa-recording/update.json (El dominio del host es diferente para cada región, por ejemplo: https://na1.nice-incontact.com/screen-agent-iwa-recording/update.json)

  6. Hacer clic en Guardar.

  7. Para agregar la IWA de monitoreo, pase el cursor sobre el ícono más + y seleccione Agregar una aplicación web aislada.

  8. Configure lo siguiente:

    • ID del paquete web: alxuw6tyvg7ri6eekczt3magynxwwqeoyndxjmiwuz33dlz6jnjr2aacai

    • Actualizar URL del manifiesto: <CXone host domain>/screen-agent-iwa-rtm/update.json (El dominio del host es diferente para cada región, por ejemplo: https://na1.nice-incontact.com/screen-agent-iwa-rtm/update.json)

  9. Hacer clic en Guardar.

Configurar las IWA de grabación y monitoreo de pantalla:

  1. En la pestaña Usuarios y exploradores, haga clic en el nombre de la aplicación de grabación y configure lo siguiente:

    • Política de instalación: Forzar instalación + anclar a la barra de tareas de ChromeOS

    • Iniciar al iniciar sesión: Forzar el inicio y evitar el cierre

    • Configuración administrada: agregue CXone Mpowerclaves de acceso y el dominio del host en el siguiente formato JSON:

      {"accessKeyId": "ACCESS_KEY", "accessKeySecret": "SECRET_KEY", "baseUrl": "HOST_DOMAIN"}

      Preste atención a los espacios, etcétera. Si el formato JSON no es correcto, no se aplicará la configuración.

      Use un formateador de JSON para dar formato al objeto JSON y, después, cópielo y péguelo en Configuración gestionada.

  2. Hacer clic en Guardar.

  3. Haga clic en el nombre de la aplicación de monitoreo y configure los mismos ajustes que para la aplicación de grabación.

  4. Hacer clic en Guardar.

Las ventanas de las aplicaciones de grabación de pantalla y monitoreo de ScreenAgent se abren automáticamente cuando el usuario inicia sesión.

La grabación y el monitoreo sólo se cierran cuando el usuario cierra la sesión.

Agregue y configure la extensión de Chrome ScreenAgent para la cuenta:

Esta extensión Chrome lleva el inicio de sesión del SO del usuario a su Chromebox o Chromebook.

  1. En la pestaña Usuarios y exploradores, pase el cursor sobre el icono + y seleccione Añadir desde Chrome Web Store.

  2. Busque NICE CXone ScreenAgent Extension y selecciónela.

  3. Haga clic en el nombre de la extensión y configure lo siguiente:

    Política de instalación: Forzar instalación + anclar a la barra de herramientas del navegador

  4. Hacer clic en Guardar.

Habilitar herramientas de desarrollo para la resolución de problemas:

  1. Vaya a Dispositivos > Chrome.

  2. Seleccione Ajustes.

  3. Seleccione la pestaña Usuarios y exploradores.

  4. Buscar Herramientas para desarrolladores.

  5. En la lista de resultados, haga clic en Configuración de herramientas para desarrolladores y seleccionePermitir siempre el uso de herramientas para desarrolladores integradas.

  6. Hacer clic en Guardar.

Desactive Finalizar proceso en el Administrador de tareas:

  1. Vaya a Dispositivos > Chrome.

  2. Seleccione Ajustes.

  3. Seleccione la pestaña Usuarios y exploradores.

  4. Busque Administrador de tareas.

  5. En la lista de resultados, haga clic en parámetros de Administrador de tareas y seleccione Bloquear a los usuarios la finalización de procesos con el Administrador de tareas de Chrome.

  6. Hacer clic en Guardar.

Active la grabación de pantalla y monitoreo de pantalla en tiempo real para la cuenta:

  1. Vaya a Dispositivos > Chrome.

  2. Seleccione Capacidades web.

  3. Para habilitar la grabación de pantalla, en la sección Permisos específicos del origen, seleccione Agregar origen.

  4. Configure lo siguiente:

    • Patrón de origen/sitio: isolated-app://5qpj5uu6nmdigeqdkrlmfo5uqwpedb3ps6skhe6276wciir5h6yaaaic

    • Grabación de pantalla: Permitido

    • Administración de ventanas: Permitido

  5. Hacer clic en Guardar.

  6. Para habilitar la monitorización de pantalla en tiempo real, en la sección Permisos específicos del origen, seleccione Agregar origen.

  7. Configure lo siguiente:

    • Patrón de origen/sitio: isolated-app://alxuw6tyvg7ri6eekczt3magynxwwqeoyndxjmiwuz33dlz6jnjr2aacai

    • Grabación de pantalla: Permitido

    • Administración de ventanas: Permitido

  8. Hacer clic en Guardar.

 

Solución de problemas ScreenAgent para ChromeOS

Para acceder al archivo de registro de ScreenAgentpara la solución de problemas:

  1. En el equipo de escritorio de ChromeOS haga clic en el CXone Mpower ScreenAgent icono .

    Se abre la ventana de aplicación ScreenAgent.

  2. Presione Ctrl-Mayús-C.

    Se abre la ventana DevTools.

  3. Seleccione la pestaña Consola. En el menú del botón derecho del ratón, seleccione Guardar como.

  4. Guarde el archivo de registro y envíelo al equipo de asistencia de CXone Mpower, si es necesario.

Preguntas frecuentes de ScreenAgent para ChromeOS